仪表板为您提供跟踪数据的高级见解,帮助您发现趋势并监控应用程序的健康状况。仪表板在左侧边栏的 Monitoring 选项卡中可用。 LangSmith 提供两种仪表板类型:
  • 预构建仪表板:为每个跟踪项目自动生成。
  • 自定义仪表板:根据您的需求定制的完全可配置的图表集合。

预构建仪表板

预构建仪表板为每个项目自动创建,涵盖基本指标,例如跟踪计数、错误率、令牌使用等。默认情况下,可以使用跟踪项目页面右上角的 Dashboard 按钮访问跟踪项目的预构建仪表板。 预构建
您无法修改预构建仪表板。将来,我们计划允许您克隆默认仪表板,以便有一个起点来自定义它。

仪表板部分

预构建仪表板分为以下部分:
部分显示内容
Traces(跟踪)跟踪计数、延迟和错误率。跟踪是与单个操作相关的运行的集合。例如,如果用户请求触发智能体,该智能体调用的所有运行都将是同一跟踪的一部分。
LLM Calls(LLM 调用)LLM 调用计数和延迟。包括运行类型为”llm”的所有运行。
Cost & Tokens(成本和令牌)按令牌类型细分的总令牌计数和每个跟踪的令牌计数和成本。成本使用 LangSmith 的成本跟踪测量。
Tools(工具)按工具名称细分的工具运行的运行计数、错误率和延迟统计。包括运行类型为”tool”的运行。限制为前 5 个最常出现的工具。
Run Types(运行类型)作为根运行的直接子级的运行的运行计数、错误率和延迟统计。这有助于理解智能体的高级执行路径。限制为前 5 个最常出现的运行名称。请参阅此表后面的图像。
Feedback Scores(反馈分数)前 5 个最常出现的反馈类型的聚合统计。图表显示数值反馈的平均分数和分类反馈的类别计数。
例如,对于以下跟踪,以下运行的深度为 1:

分组依据

运行标签或元数据分组可用于根据对应用程序重要的属性拆分数据。全局分组设置显示在仪表板的右上角。请注意,工具和运行类型图表已经应用了分组,因此全局分组不会生效;全局分组将应用于所有其他图表。
向运行添加元数据时,我们建议在跟踪以及特定运行(例如 LLM 调用)上具有相同的元数据。元数据和标签不会从父运行传播到子运行,反之亦然。因此,如果您想查看例如跟踪图表和 LLM 调用图表都按某些元数据键分组,那么您的跟踪(根运行)和 LLM 运行都需要附加该元数据。

自定义仪表板

创建定制的图表集合以跟踪对应用程序最重要的指标。

创建新仪表板

  1. 导航到左侧边栏中的 Monitor 选项卡。
  2. 点击 + New Dashboard 按钮。
  3. 为仪表板命名并添加描述。
  4. 点击 Create

向仪表板添加图表

  1. 在仪表板中,点击 + New Chart 按钮打开图表创建面板。
  2. 为图表命名并添加描述。
  3. 配置图表。

图表配置

选择跟踪项目并过滤运行

  • 选择一个或多个要跟踪指标的跟踪项目。
  • 使用 Chart filters 部分来细化匹配的运行。此过滤器适用于图表中的所有数据系列。有关过滤跟踪的更多信息,请查看我们的应用程序中过滤跟踪指南。

选择指标

  • 从下拉菜单中选择指标以设置图表的 y 轴。选择项目和指标后,您将看到图表和匹配运行的预览。
  • 对于某些指标(如延迟、令牌使用、成本),我们支持比较具有相同单位的多个指标。例如,您可能需要一个图表,在其中可以看到提示令牌和完成令牌。每个指标显示为单独的线。
Multiple metrics

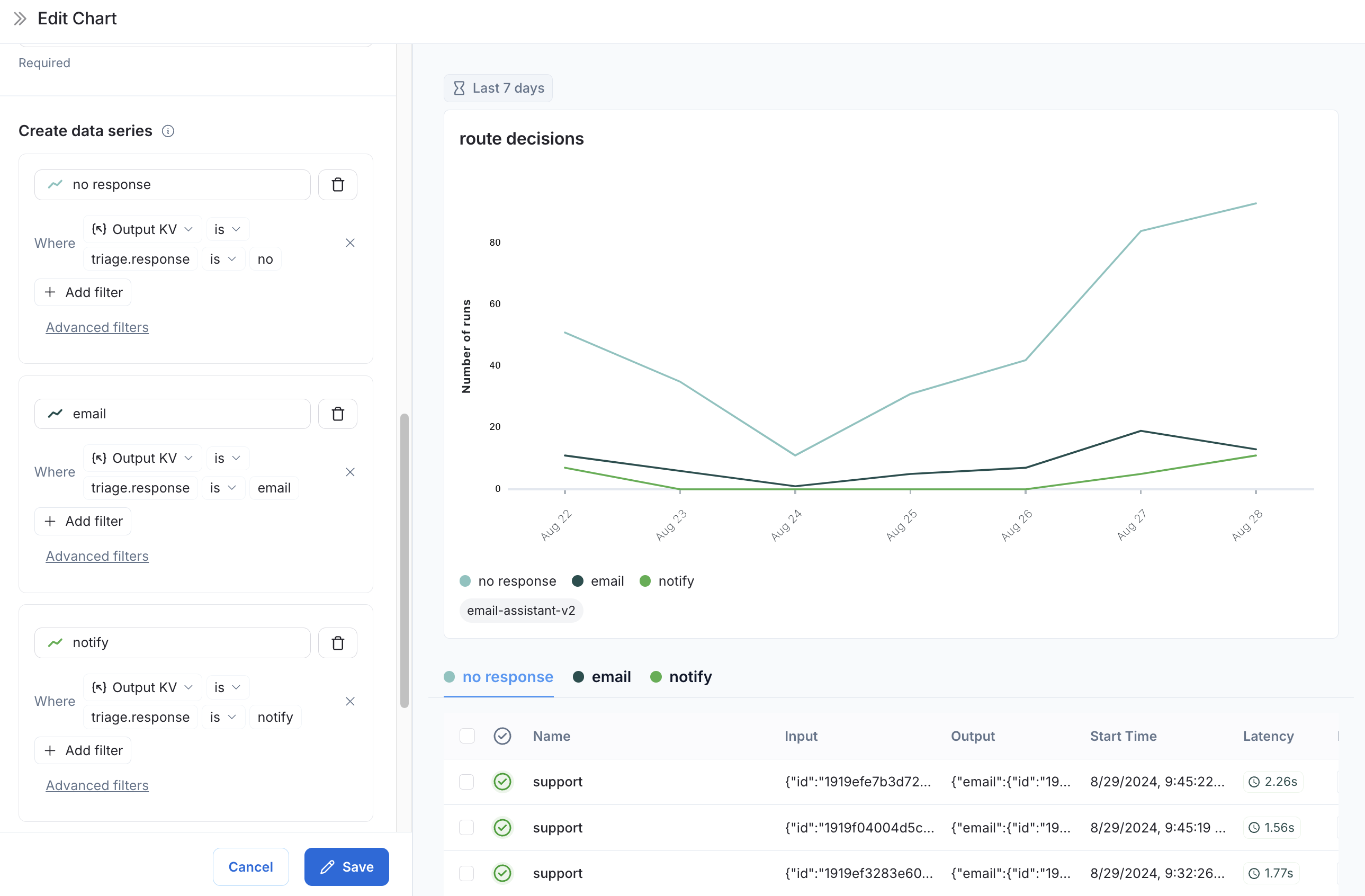
拆分数据

在图表中创建多个系列(即在图表中创建多条线)有两种方法:
  1. 分组依据:按运行标签或元数据、运行名称或运行类型对运行进行分组。分组依据会根据选定的字段自动将数据拆分为多个系列。请注意,分组依据限制为按频率排列的前 5 个元素。
  2. 数据系列:使用单独的过滤器手动定义多个系列。这对于比较单个指标内的细粒度数据很有用。
Multiple data series

选择图表类型

  • 在折线图和条形图之间选择以进行可视化

保存和管理图表

  • 点击 Save 将图表保存到仪表板。
  • 通过点击图表右上角的三点按钮编辑或删除图表。
  • 通过点击图表右上角的三线按钮并选择 + Clone 来克隆图表。这将打开一个具有与原始图表相同配置的新图表创建面板。
More actions bar Expanded chart

从跟踪项目链接到仪表板

您可以直接从跟踪项目链接到任何仪表板。默认情况下,将选择跟踪项目的预构建仪表板。如果您有想要链接的自定义仪表板:
  1. 在跟踪项目中,点击 Dashboard 按钮旁边的三个点。
  2. 选择一个仪表板设置为新的默认值。
Tracing project to dashboard

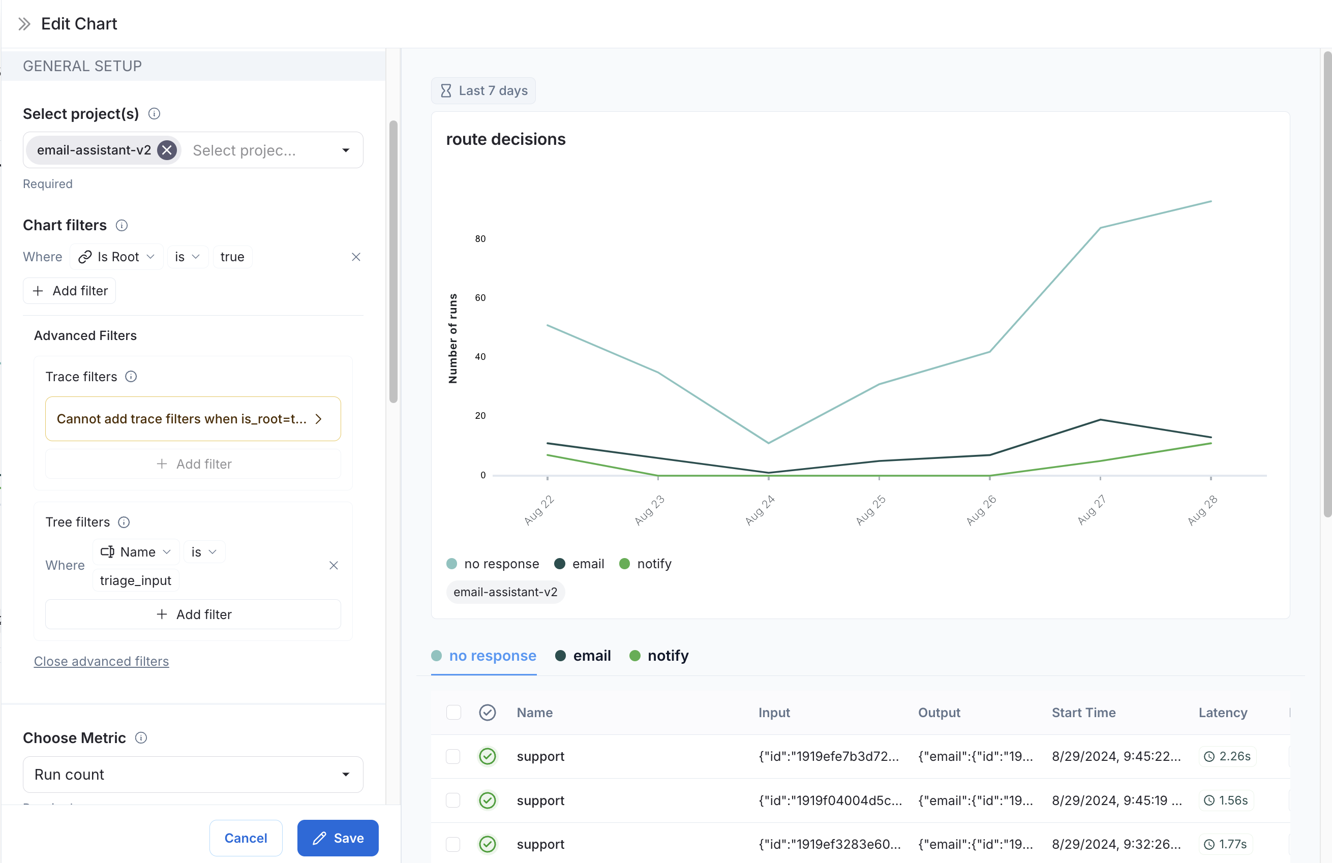
示例:用户旅程监控

使用监控图表映射智能体在特定节点上做出的决策。 考虑一个电子邮件助手智能体。在特定节点上,它对电子邮件做出决策:
  • 回复电子邮件
  • 通知用户
  • 无需响应
我们可以创建一个图表来跟踪和可视化这些决策的细分。 创建图表
  1. 指标选择:选择指标 Run count
  2. 图表过滤器:添加树过滤器以包含所有名称为 triage_input 的跟踪。这意味着我们只包含命中 triage_input 节点的跟踪。还为 Is Root 添加一个值为 true 的图表过滤器,这样我们的计数就不会因跟踪中的节点数量而膨胀。 节点决策
  3. 数据系列:为在 triage_input 节点上做出的每个决策创建一个数据系列。决策的输出存储在输出对象的 triage.response 字段中,决策的值为 noemailnotify。每个决策都会在图表中生成一个单独的数据系列。 节点决策
现在我们可以随时间可视化在 triage_input 节点上做出的决策。

视频指南


Connect these docs programmatically to Claude, VSCode, and more via MCP for real-time answers.